Virtualitics AI Platform
WEB, Desktop APP, AI
2024
Head of Design

Project info
Transforming Complex AI into Operator-Grade Interfaces
Virtualitics is an AI-powered analytics platform built on a decade of research at Caltech and NASA JPL. As Head of Design and one of the company's earliest team members, I helped grow Virtualitics from an early-stage startup into a platform trusted by federal defense agencies, the intelligence community, and Fortune 500 enterprises.
My role
I joined as the 10th employee and built the design function from 0 to 1, establishing a world-class design department with hiring standards, mentorship paths, a Figma-based design system spanning web, desktop, and Unity VR environments, and governance patterns across parallel technical programs.
Beyond org building, I drove product vision and capability development. I prototyped and shipped features that directly opened new markets and captured customers: 3D model rendering with custom shaders, collaborative annotation systems, photogrammetry asset pipelines, and immersive data environments that let operators step inside their datasets. These weren't roadmap items handed to me. I brought them forward, prototyped them, and demonstrated them to customers and program officers to win contracts.
The design challenge
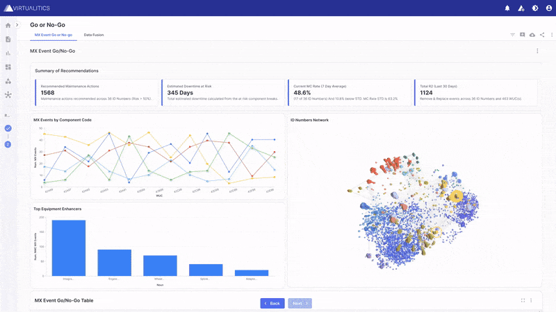
The platform rendered high-dimensional datasets, millions of data points in real-time 3D, for enterprise analysts and federal operators making high-stakes decisions. The core problem was making AI inference outputs immediately legible without oversimplifying the underlying complexity. Cognitive load, decision speed, and operator trust drove every design decision.
Impact
Contributed to $975M in awarded federal contracts through product vision, UX clarity, and demonstrated prototypes
Supported 21+ SBIR awards totaling over $30M in defense funding
Led the Navy SBIR program as Principal Investigator, designing a shared VR environment for military operators planning missions with georeferenced terrain from drone imagery
Prototyped and shipped platform capabilities including 3D model shaders, annotation systems, and photogrammetry pipelines that expanded the platform into new defense and enterprise use cases
Built and scaled the design system across web, desktop, and Unity VR
Established the UX org from 0 to 1: hiring, mentorship, process documentation, and quality standards
Defense and federal customers
The platform served the Air Force, Army DEVCOM, Space Force, Office of Naval Research, and intelligence community programs. Design contributed directly to federal procurement wins. Customers chose Virtualitics because the interface made complex AI value immediately legible to operators and program officers alike.



Next ->